Einführung in LabEx Teams
Tauchen Sie ein in LabEx Teams – unser Angebot, das speziell für Unternehmen und Bildungseinrichtungen entwickelt wurde. Durch die Integration von ‘Learn by Doing’ und ‘Skill Tree Based Learning’ führt LabEx Teams Tools wie Teammanagement und Lernfortschrittsverfolgung ein und ebnet so den Weg für effektives Teamlernen. Jeder LabEx-Benutzer kann kostenlos sein eigenes Team erstellen und Studenten und Kollegen zur Teilnahme einladen. Bitte beachten Sie, dass die kostenlose Version von LabEx Teams bis zu 100 Mitglieder zulässt. Um weitere Mitglieder hinzuzufügen oder sie für LabEx Pro zu abonnieren, können Sie einfach LabEx Pro für Teams kaufen (mindestens 5 Plätze erforderlich).
Schlüsselkonzepte
Schlüsselkonzepte
- LabEx Teams Admin & Mitglied: Der Admin überwacht das Team-Lernmanagement, während Mitglieder die dem Team hinzugefügten Lernenden sind.
- Gruppe: Eine Gruppe organisiert Mitglieder in bestimmten Kohorten, wie z. B. ‘Dev Team’ oder ‘Test Team’, für gezieltes Lernen und einfaches Management.
- Lab: Die grundlegende Lerneinheit, jedes Lab befasst sich mit bestimmten Fähigkeiten und fällt unter den entsprechenden Skill Tree. Durch die aktive Teilnahme an Labs auf der LabEx-Plattform können Lernende diese Fähigkeiten erwerben und meistern.
- Fähigkeiten: Spezifische Kompetenzen, die Benutzer innerhalb eines Skill Tree erwerben möchten. Durch das Abschließen von Labs erwerben Mitglieder diese Fähigkeiten und markieren ihren Fortschritt durch den Skill Tree.
- Skill Tree: Ein strukturierter Lernpfad, der aus verschiedenen Fähigkeiten in einem bestimmten Bereich besteht. Durch das Hinzufügen eines Skill Tree zu LabEx Teams und die Zuweisung zu einer Gruppe leiten Sie die Lernreise der Mitglieder innerhalb dieser Gruppe.
Erstellen eines LabEx Teams
Um Ihr eigenes LabEx Team zu erstellen, befolgen Sie diese Schritte:- Gehen Sie zur LabEx Teams Seite.
- Klicken Sie auf die Schaltfläche “Team erstellen”.
- Geben Sie einen Namen und eine Beschreibung für Ihr Team ein.
- Klicken Sie auf “Erstellen”, um Ihr neues Team einzurichten.
Zahlungsmethoden und Preise
Zahlungsmethoden und Preise
LabEx Teams bietet flexible Optionen, um unterschiedlichen Bedürfnissen gerecht zu werden:Kostenloser Plan:
- Bis zu 100 Mitglieder können LabEx Teams kostenlos nutzen.
- Zugriff auf grundlegende Teammanagement- und Lernfortschrittsverfolgungsfunktionen.
- Wenn Ihr Team Alibaba Cloud Labs benötigt, können Sie Credits direkt online erwerben.
- Credits werden in einem gemeinsamen Pool geteilt, den der Team-Admin nach Bedarf verwalten kann.
- Um Mitglieder auf Pro-Zugang aufzurüsten, können Sie LabEx Pro für Teams kaufen direkt online (mindestens 5 Plätze erforderlich) oder uns unter
[email protected]kontaktieren. - Der Pro-Zugang beinhaltet zusätzliche Funktionen und Inhalte.
- Detaillierte Informationen zu den Pro-Vorteilen finden Sie auf unserer Preisseite.
Mitglieder einladen
Mitglieder einladen
Admin-Seite
Es gibt zwei Möglichkeiten, Mitglieder in Ihr Team einzuladen:-
Einladen per E-Mail:
- Geben Sie die E-Mails der potenziellen Mitglieder ein, die Sie einladen möchten.
- Weisen Sie sie einer bestimmten Gruppe zu.
- Sie können die Einladung auch erneut senden oder Mitglieder bei Bedarf entfernen.
-
Einladen per Link:
- Generieren Sie einen eindeutigen Einladungslink für Ihr Team.
- Teilen Sie diesen Link mit Ihren Teammitgliedern, damit sie dem Team beitreten können.
Mitgliederseite
- Teammitglieder erhalten eine Einladungs-E-Mail oder eine Benachrichtigung, um dem Team beizutreten.
- Nach der Registrierung oder Anmeldung bei LabEx können sie die Einladung einsehen und annehmen.
- Nach der Annahme können sie die Skill Trees anzeigen, die mit LabEx Teams auf der Seite “Mein Lernen” verknüpft sind.
-
Mitglieder können auch zur LabEx Teams Seite gehen, um alle Teams anzuzeigen, denen sie beigetreten sind.

Mitgliederseite
- Sie erhalten eine Einladungs-E-Mail.
- Nach der Registrierung oder Anmeldung bei LabEx wird eine Einladungsaufforderung angezeigt.
- Nach der Annahme können sie die Skill Trees anzeigen, die mit LabEx Teams auf der Seite “Mein Lernen” verknüpft sind.
-
Mitglieder können auch zur LabEx Teams Seite gehen, um alle Teams anzuzeigen, denen sie beigetreten sind.

Konfigurieren von Skill Trees für Gruppen
Konfigurieren von Skill Trees für Gruppen
- Fügen Sie zunächst den gewünschten Skill Tree aus den auf LabEx verfügbaren Optionen hinzu.
- Weisen Sie diesen Skill Tree den ausgewählten Gruppen zu. Alle bestehenden und zukünftigen Mitglieder dieser Gruppe werden dann diese Lernreise antreten.
-
Klicken Sie nach jeder Zeile in der Skill Tree-Liste auf die Schaltfläche “Gruppe & Mitglieder anzeigen”, um den Lernfortschritt jedes Mitglieds in diesem Skill Tree anzuzeigen.

Verfolgen von Lerndaten
Verfolgen von Lerndaten
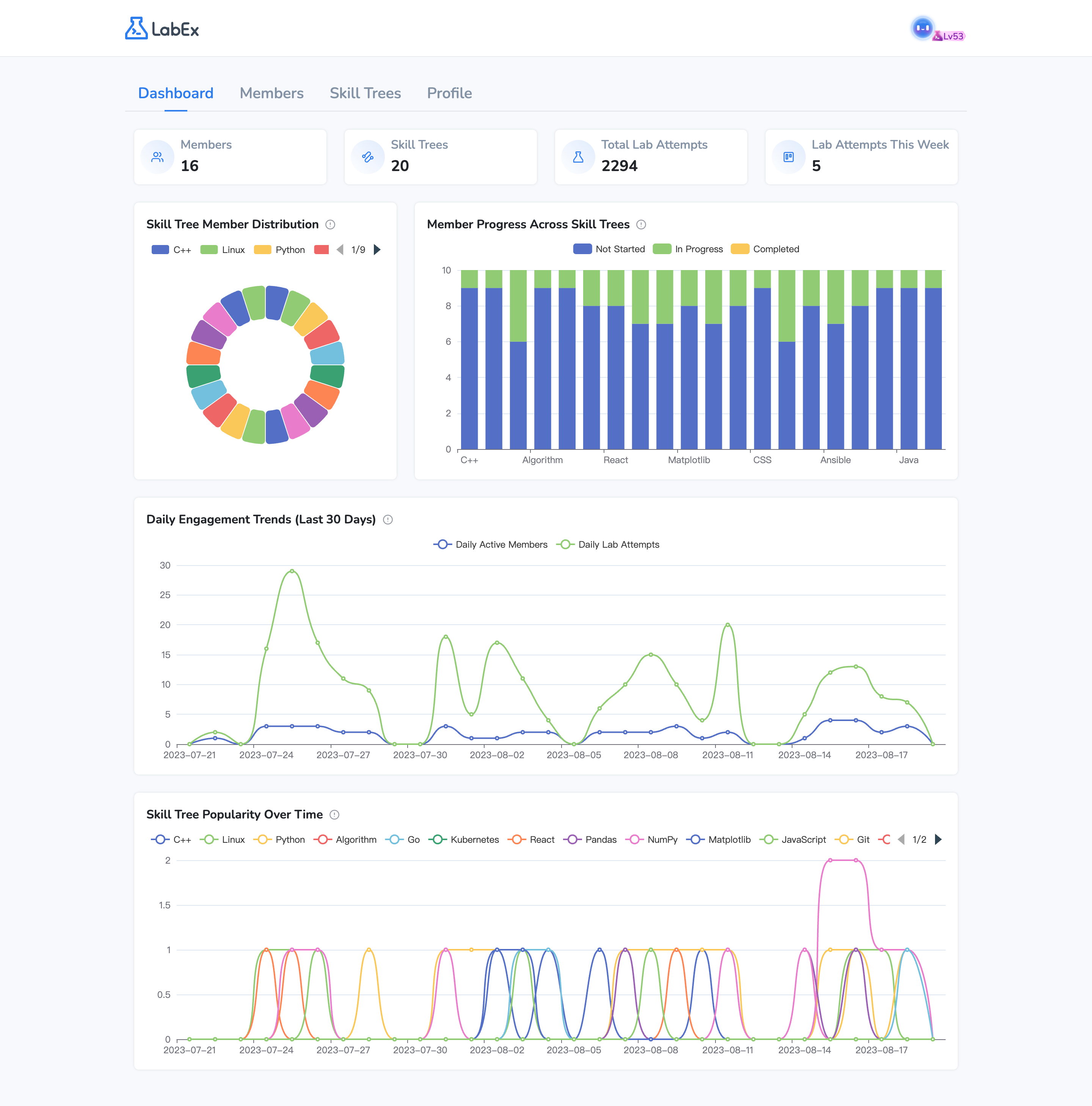
Es gibt zwei Hauptbereiche:Team-Dashboard:
- Übersichtliche Statistiken: Mitgliederanzahl, Skill Trees, Gesamtversuche in Labs, Lab-Versuche diese Woche.
-
Diagramme: Skill Tree Mitgliederverteilung (Kreisdiagramm), Mitgliederfortschritt über Skill Trees (Säulendiagramm), Trends der täglichen Interaktion (letzte 30 Tage - Kurvendiagramm), Skill Tree Popularität im Laufe der Zeit (Kurvendiagramm).

- Anzeigen individueller Lerndaten, einschließlich Gesamtversuche in Labs und Lernzeitleiste.
- Diagramme: Trends der täglichen Interaktion (letzte 30 Tage), Fortschritt in jedem Skill Tree.
-
Die Lernzeitleiste zeigt, wann das Mitglied begonnen hat, einem Skill Tree zu folgen, und wann es jedes Lab abgeschlossen hat.

Einrichten von Teaminformationen
Einrichten von Teaminformationen
Im Abschnitt “Profil”:
- Aktualisieren Sie den Namen und die Beschreibung Ihres Teams.
- Legen Sie die Rechnungs-E-Mail fest.
- Überprüfen Sie die Anzahl der genutzten und verfügbaren Plätze.
-
Sehen Sie sich den Abrechnungsverlauf an.

Wie verwende ich Alibaba Cloud Labs in LabEx Teams?
Wie verwende ich Alibaba Cloud Labs in LabEx Teams?
Sie können sich an uns wenden, um die Alibaba Cloud Labs Credits zu erhalten. Die Credits in einem Team-Konto werden unter allen Mitgliedern geteilt.Wir bieten einen Sonderrabatt für die LabEx Teams-Benutzer an. Bitte kontaktieren Sie uns für weitere Details.